ElasticsearchやKibanaの役割は以下の資料を見てください.
#93: bootcamp/Elasticsearch構築会
細かなアーキテクチャはこちらの資料を見てください.

準備¶
- 研究室のWi-Fiに接続してください
- Webブラウザ(Google Chromeなど)を起動してください
- ブラウザのアドレスバーに以下のURLを入力してください
- http://elasticsearch-edge/
- http://elasticsearch-edge.a910.tak-cslab.org/
Kibanaの基本操作¶
ワークスペースを選択してください.今回はDefaultを選んでみます.

赤枠で囲んだ Discover を選んでみます.

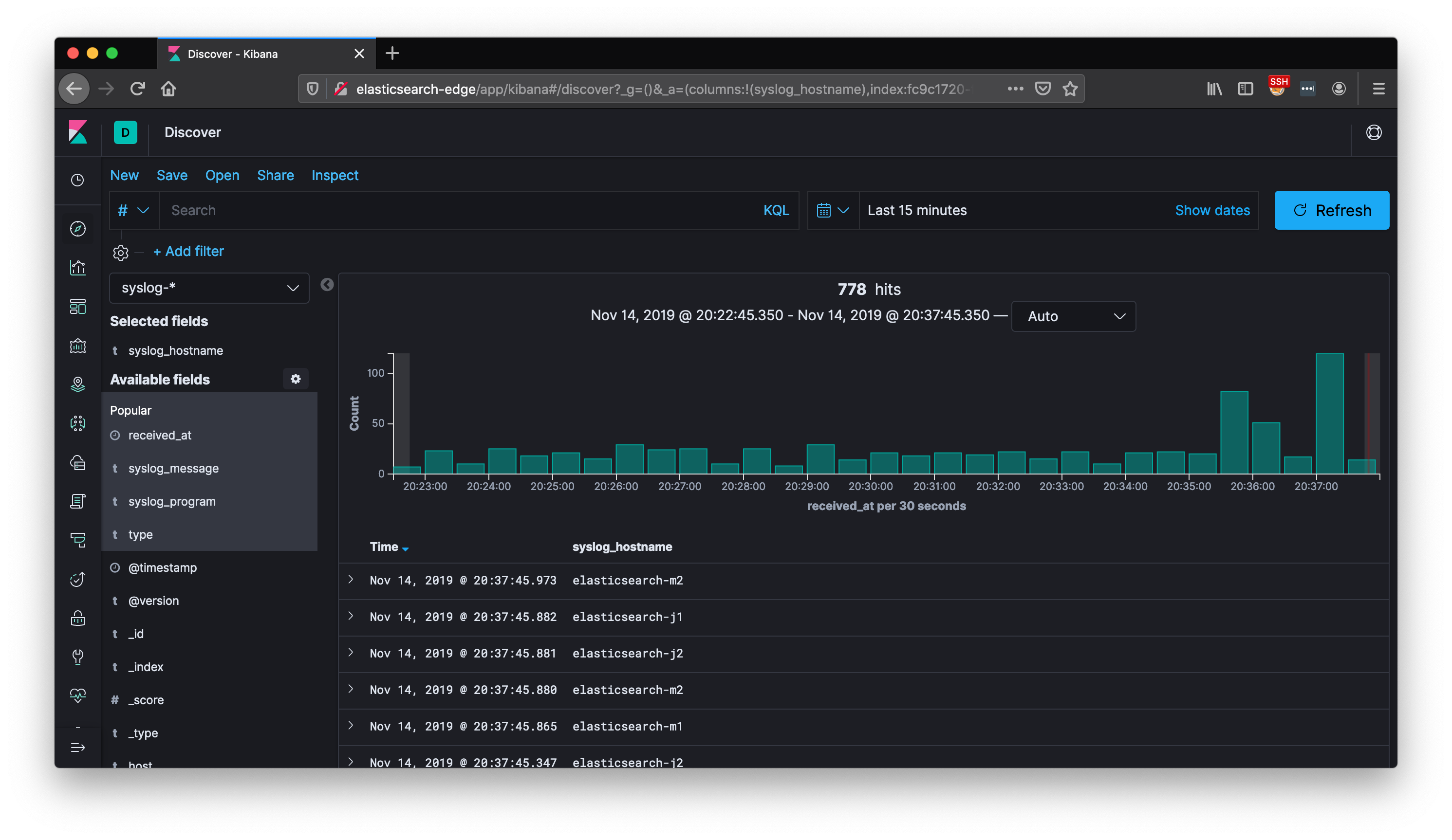
以下が Discover の基本ページです.赤枠で囲んだ部分は,保存されているレコード(受け取ったデータ)が表示されています.緑色で囲われた部分は,フィールドと呼ばれるレコードごとに付与された項目です.

フィールドの一覧から試しに syslog_hostname を追加してみます.

レコードが表示されていた部分にカラム(列)が追加されました.他のカラムも追加できるので試してみてください.

Elasticsearchにはインデックスとよばれる単位でデータを分けて格納できます.インデックスが syslog になっているので,別のインデックスに変えてみてください.

例えば sshに変えるとSSHのログイン履歴が表示されます.

表示するレコードの期間を指定することができます.例えば以下では最新24時間以内のレコードに絞り込みを行います.

KibanaのDashboardを見る¶
左端のメニューからDashboardを選択します.

一覧から Syslog Overview を選びます.これは予め作成しておいたDashboardです.

各サーバーのログをElasticsearchへ転送して格納した結果をグラフで可視化しています.右上はサーバーごとに受信したレコード数(プログラムで色分け)を示しています.右下はプログラムごとに受信したレコード数(サーバー名で色分け)を示しています.左は受け取ったレコードの重複が多いものを一覧で表示しています.